1. 香蕉视频在线免费观看,香蕉视频黄色导航,香蕉短视频污,香蕉APP视频下载

    客服QQ:

    690147242

    邮箱地址:

    690147242@qq.com

    涡轮香蕉视频黄色导航咨询热线

    手机:15222906608

    主页 > 香蕉短视频污 >

    涡轮香蕉视频黄色导航的工作原理、选择和安装

    2020-06-15 17:13来源:香蕉视频在线免费观看股份浏览:

    涡轮香蕉视频黄色导航的工作原理、选择和安装由香蕉视频在线免费观看股份为您整理,欢迎阅读了解。

    今天,边肖将讲述涡轮香蕉视频黄色导航的工作原理、选型和安装。

    涡轮香蕉视频黄色导航的工作原理、选择和安装

    涡轮香蕉视频黄色导航由涡轮、轴承、前置放大器和显示仪表组成。涡轮香蕉视频黄色导航的示意图如图1所示。涡轮机安装在管道的中心,两端由轴承支撑。当流体通过管道时,它冲击涡轮叶片并产生驱动扭矩给涡轮,这导致涡轮逆着摩擦扭矩和流体阻力扭矩旋转。在一定的流量范围内,对于一定的流体介质粘度,涡轮的旋转角速度与流体流速成比例。因此,可以通过涡轮机的旋转角速度获得流体流速,并且因此可以计算通过管道的流体流速。

    涡轮机的转速由安装在外壳外部的感应线圈检测。当涡轮叶片切断外壳中永磁钢产生的磁力线时,会导致感应线圈中的磁通量发生变化。感测线圈将检测到的磁通量周期性变化信号发送到前置放大器,对信号进行放大和整形,产生与流量成比例的脉冲信号,并将其发送到单位转换和流量积分电路,以获得和显示累积流量值。同时,脉冲信号也被送到频率-电流转换电路,将脉冲信号转换成模拟电流量,从而指示瞬时流量值。

    涡轮香蕉视频黄色导航的总体原理框图如图2所示。待测量的流体冲击涡轮叶片以旋转涡轮。涡轮的转速随着流量的变化而变化,即流量大,涡轮的转速也大。磁电转换装置将涡轮转速转换成相应频率的电脉冲。经过前置放大器放大后,电脉冲被送到显示仪器进行计数和显示。根据单位时间内的脉冲数和累计脉冲数可以得到瞬时流量和累计流量。

    涡轮变送器的工作原理是,当流体沿管道轴向流动并冲击涡轮叶片时,一个与流量qv、流速V和流体密度ρ的乘积成正比的力作用在叶片上,推动涡轮旋转。当涡轮机旋转时,叶片周期性地切断电磁铁产生的磁力线,以改变线圈的磁通量。根据电磁感应原理,线圈中会感应出脉动的电位信号。脉动信号的频率与待测流体的流速成正比,即qv是流体的总体积,N是变送器产生的总脉动。ξ是流量系数。

    ξ是汽轮机变送器的一个重要特性参数。不同的仪器有不同的ξ,ξ随长期使用仪器的磨损而变化。它是指当单位体积流量通过变送器时,变送器输出的脉冲数。涡轮变送器输出的脉冲信号经前置放大器放大后送至显示仪表,实现流量测量。

    涡轮香蕉视频黄色导航的工作原理、选择和安装

    2.涡轮香蕉视频黄色导航的结构流体从壳体的入口流入。一对套筒轴承通过支架固定在管道的中心轴线上,涡轮机安装在轴承上。辐射整流板安装在涡轮上游和下游的支架上,以引导流体,从而防止流体旋转和改变涡轮叶片上的作用角度。感应线圈安装在涡轮机上方的外壳外部,以接收磁通量变化信号。

    涡轮香蕉视频黄色导航的工作原理、选择和安装

    主要部件如下所述。

    (1)涡轮机由导磁不锈钢制成,并配有螺旋叶片。叶片的数量根据直径变化而变化,范围从2到24。为了使涡轮机对流量有良好的响应,要求质量尽可能小。对涡轮叶片结构参数的一般要求是:叶片倾角15°(气体),30-45°(液体);叶片重叠度为1.2;叶片和内壳之间的间隙为0.1毫米

    涡轮香蕉视频黄色导航的工作原理、选择和安装

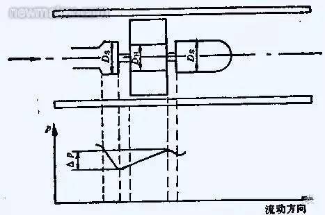
    (2)轴承汽轮机的轴承一般采用滑动配合的硬质合金轴承,要求耐磨性好。当流体流过涡轮时,它将对涡轮产生轴向推力,这将增加铀轴承的摩擦扭矩并加速铀轴承的磨损。为了消除轴向力,结构中应采用液压平衡措施。这种方法的原理如图3所示。由于涡轮处的直径DH略小于前后支架处的直径Ds,涡轮部分的流动部分将膨胀,流速将降低,流体静压将上升△P。△P的静压将抵消部分轴向推力。

    涡轮香蕉视频黄色导航的工作原理、选择和安装

    (3)前置放大器前置放大器由磁电感应转换器和放大整形电路组成。示意图如图4所示。在中国,磁电转换器通常是磁阻型的,由永磁钢和缠绕在外面的感应线圈组成。当流体通过并旋转讽刺轮时,当叶片直接在永磁钢下面时,叶片的磁阻较小,当两个叶片之间的间隙在磁钢下面时,磁阻较大,并且涡轮机运行以连续改变磁路的磁通量。线圈中产生的可变感应电势被发送到放大和整形电路以成为脉冲信号。输出脉冲的频率与通过香蕉视频黄色导航的流量成比例,其比例系数K为K = f/qv,其中f是涡轮香蕉视频黄色导航的输出脉冲频率。QV——通过香蕉视频黄色导航的流量。这个比例系数也称为涡轮香蕉视频黄色导航的仪表系数。

    (4)信号接收和显示信号接收和显示由系数校正器、加法器和频率-电转换器等组成。其功能是将前置放大器发出的脉冲信号转换成累计流量和瞬时流量并显示出来。

    涡轮香蕉视频黄色导航的工作原理、选择和安装

    2.涡轮香蕉视频黄色导航的选择

    (1)车身防腐较好选用316不锈钢材料。如果是防爆区域,也必须是防爆结果。

    (2)轴承一般有三种规格:碳化钨、聚四氟乙烯和碳石墨。碳化钨具有较高的精度,被用作工业控制的标准零件。聚四氟乙烯和碳石墨可用于防腐,在化学工业中通常是优选的。轴承寿命速度的平方是正负比率,所以较佳速度是较大速度的1/3。

    (3)感应探头检测旋转体的运动,并将其转换成脉冲数字电信号。其电磁线圈的电压输出值接近正弦曲线。脉冲信号的频率范围随测量流量线性变化,典型范围为10:1、25:1和100:1。

    涡轮香蕉视频黄色导航的工作原理、选择和安装

    3.涡轮香蕉视频黄色导航的安装

    (1)变送器的电源线应为金属屏蔽线,接地良好可靠。电源为DC 24V,650ω阻抗。

    (2)变送器应水平安装,避免垂直安装,前后应有合适的直管段,一般在安装前10天和安装后5天。

    (3)确保流体的流动方向与仪器外壳的箭头方向一致,并且不得反向。(4)试验介质不应腐蚀汽轮机,尤其是轴承,否则应采取措施。(5)注意磁感应部分不能碰撞。

    涡轮香蕉视频黄色导航的工作原理、选择和安装

    4.涡轮香蕉视频黄色导航配置和校准标准的校准方法是十点水校准法,但不同粘度的校准值不同,因此通常需要粘度校准曲线。

    5.涡轮香蕉视频黄色导航显示仪的任务是将单位时间的输出脉冲数和总输出脉冲数转换成瞬时流量和总流量并显示出来。前置放大器输出的脉冲信号的幅度和波形不规则。脉冲信号进入显示仪器后,需要通过整形电路整形成一定幅度的规则矩形电脉冲信号,然后通过频率/电流转换电路将频率信号转换成相应的电流信号(20mA),然后转换能量的瞬时流量值。总量由转换和积分电路获得。一些显示仪表在本地显示,另一些发送到集散控制系统进行显示。

    涡轮香蕉视频黄色导航的工作原理、选择和安装

    6.预防措施

    (1)安装涡轮香蕉视频黄色导航前,应清洗管道。当测试介质不干净时,添加过滤器。否则,涡轮和轴承很容易堵塞,流量无法测量。

    (2)拆卸和组装香蕉视频黄色导航时,磁感应部分不能碰撞。

    (3)投入运行前设定仪表系数。在通电前,仔细检查以确保仪器连接正确且接地正确。

    (4)安装涡轮香蕉视频黄色导航时,前后管法兰应水平,否则管道应力会对香蕉视频黄色导航产生很大影响。随着科学的不断发展,今天的涡轮变送器已经发展成为一个小型化、高度集成的模块,具有强大的功能软件和RS232标准计算机通信接口,为维护和维修提供了方便。

    可与集散控制系统连接和通信,集散控制系统取代了霍弗香蕉视频黄色导航等显示仪表,在工业生产过程中更加方便实用。总之,涡轮香蕉视频黄色导航是一种速度香蕉视频黄色导航,由于其测量精度高、反应速度快、测量范围广、价格低、安装方便等优点,在化工生产中得到广泛应用。

    涡轮香蕉视频黄色导航的工作原理、选择和安装

    你现在对涡轮香蕉视频黄色导航了解更多了吗?

    香蕉视频在线免费观看是优质涡轮香蕉视频黄色导航电磁香蕉视频黄色导航厂家,期待为您服务。以上就是涡轮香蕉视频黄色导航的工作原理、选择和安装全文内容。

    • 邮箱:690147242@qq.com
    • 地址:安徽省天长市经济开发区 电话:15222906608(微信同号)

    微信二维码

    Copyright © 2020-2023 香蕉视频在线免费观看股份有限公司涡轮香蕉视频黄色导航厂家 http://www.gsgxjt.com 版权所有 涡轮香蕉视频黄色导航 备案号:皖ICP备14841287号-6
    网站地图